
行星軋機適用于軋制溫度較窄的特殊合金鋼。其特點就是壓縮率大,可達 90%~95%,因此,軋機總重量較輕,投資較省。其成品為(0.8~6×(400~1 000)mm 的合金帶材這種軋機的主要優點是;軋制壓力很小;道次總變形量很大;由于變形量大,所以軋件在軋制過程中不但沒有溫降,反而可升高 50~100℃,這不僅可使帶鋼始終保持一定的軋制溫度,有利于加工溫度范圍窄及難變形的特殊鋼和高合金鋼的生產。同時。 也有利干提高帶鋼厚度的精確度和產品質量; 可以大大簡化薄板、帶鋼的生產過程,適合于小批量、多品種的中小型企業生產的需要。缺點是生產能力不高,軋機結構復雜,工作時振動大,設備磨損快,調整和維修較難,軋機作業率低,所以目前應用亦不廣泛。
連續式軋機生產帶材,具有產品質量高,產量高,成本低,金屬消耗小,機械化、自動化水平高的優點,故連續式軋機是發展鋼板生產的主要形式。其成品為 1.2~16mm 厚度鋼帶卷。為了增加產品的種類及減少投資費用,也可以采用具有連軋機特點的半連續式軋機和3/4 連續式軋機。
自1924年****臺帶鋼熱軋機投產以來,連軋帶鋼生產技術得到很快的發展。這類軋機具有軋制速度高、產量高、自動化程度高的特點。軋,制速度 20世紀 50年代為 10~12m/s.,70年代已達18~30m/s,目前軋制速度更高。產品規格也由生產厚度為2~8mm、寬度小于2 000mm 的成卷帶鋼,擴大到生產厚度 1.2~20mm、寬度 2 500mm 的帶鋼。帶卷質量的加大和作業率的提高。使現有的帶鋼熱連軋機年產量達 350 萬~600萬噸,較大卷重也由15t 增加到 70t。坯料尺寸及質量加大,要求設置更多的工作機座,過去的粗軋機組和精軋機組的工作機座分別為 2~4架和5~6架,現已分別增加到 4~6架和 7~9架,軋機尺寸也相應增加。現代的帶鋼熱連軋機除了采用厚度自動控制外,還實現了電子計算機控制,從而大大提高了自動化水平,改善了產品質量,帶鋼厚度公差不超過±0.5mm,寬度公差不超過0.5~1.0mm,并具有良好的板形。
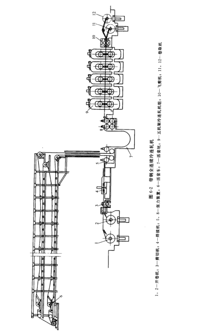
自 1979年開始,出現了全連續冷連軋機,如圖6-2 所示。這種軋機只要****次引料穿帶后,就可實現連續軋制。 后續帶卷的頭部通過焊接機與前一帶卷尾部焊接在一起,軋成后用飛剪機分卷。并由兩臺卷取機交替卷取帶鋼。 全連續冷連軋,機即使在換輥時。帶鋼依然停留在軋機內,換輥后可立即進行軋制。采用全連續冷連軋機,可以提高生產率 30%~50%,產品質量和收得率也都得到提高。
冷軋鋼板及帶鋼近年來得到較大的發展。冷連軋機末架出口速度可達 25~41.7m/s。為了提高產量,冷卷卷重已達 60t。一套冷連軋機年產量可達 250 萬噸。在帶鋼冷連軋機上,廣泛地采用液壓彎輥裝置或抽動工作輥裝置來改善板形。 由干冷軋帶鋼厚度公差要求高。為增加軋機壓下裝置的響應速度,在冷軋機上采用了全液壓壓下裝置及厚度自動控制裝置。對于高速、高產量的帶鋼冷連軋機,實現了計算機控制。
此外,已先后出現了數十種采用板形控制新技術的新型板帶軋機,本章重點介紹具有代表性的 HC軋機、CVC軋機、PC軋機和VC軋機四種類型。

